Transaction Consumption Report
The Transaction Consumption Report provides a complete statistical view of all document transactions, offering businesses full transparency into their document workflow.
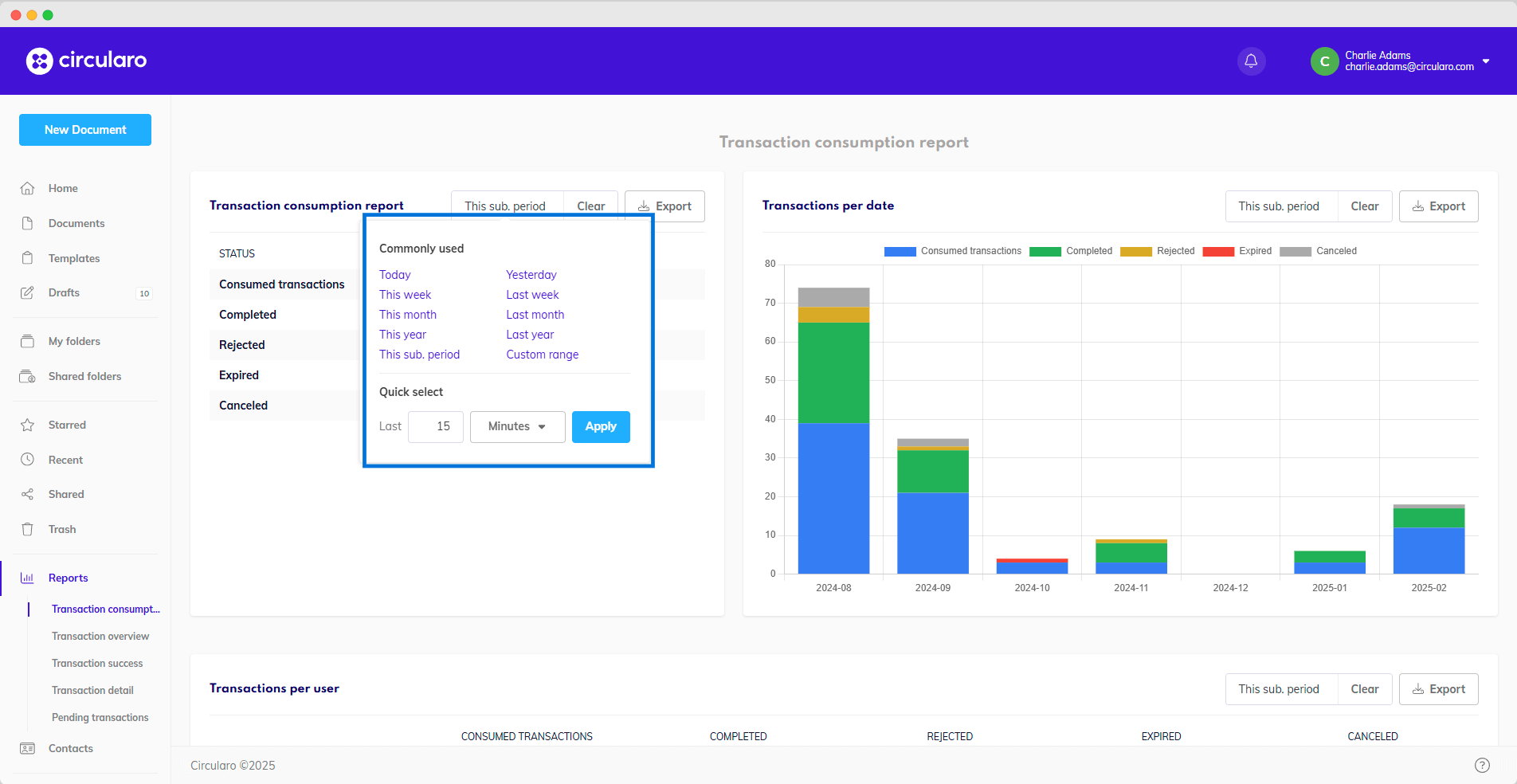
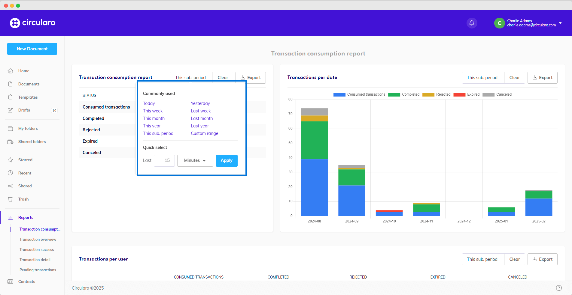
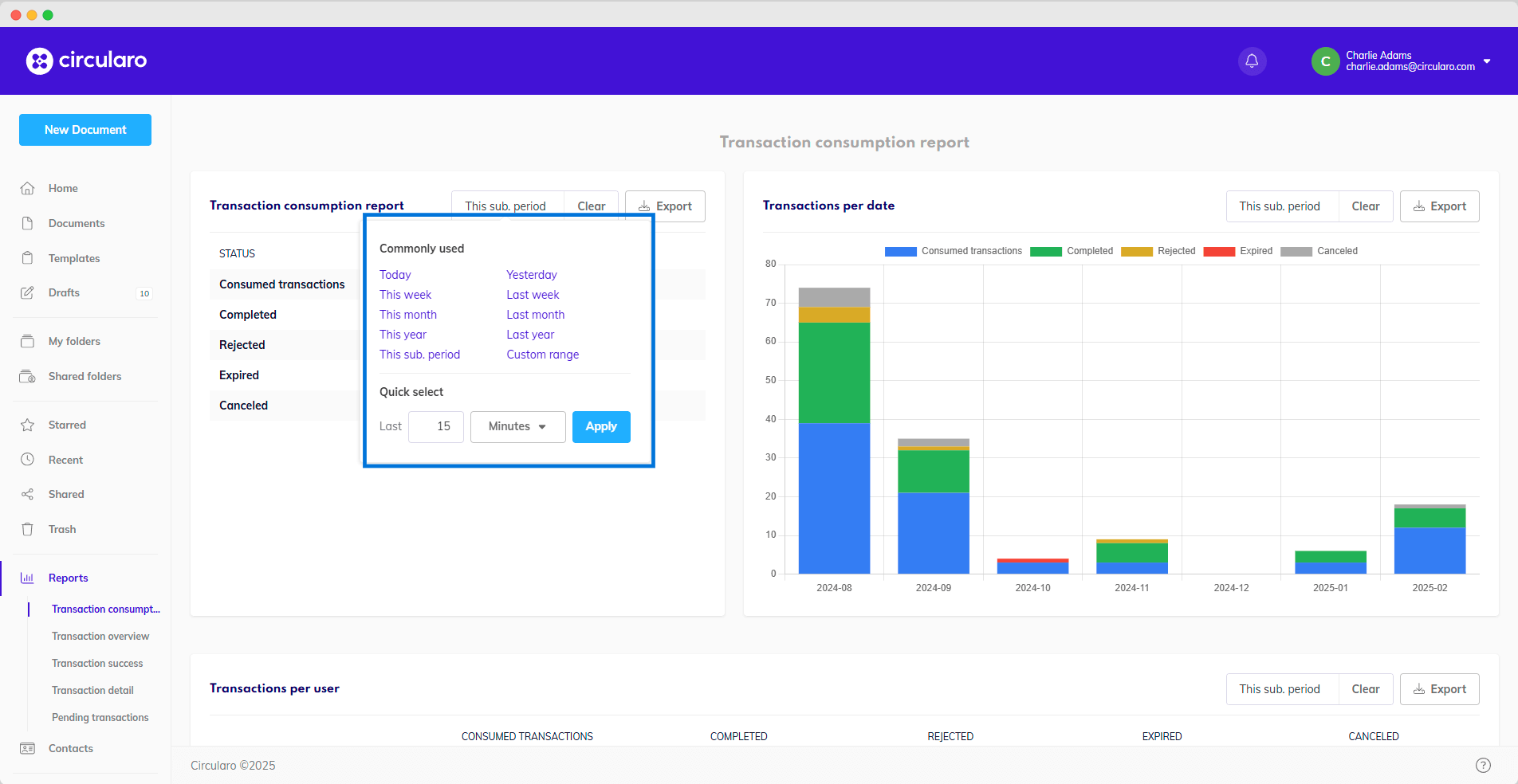
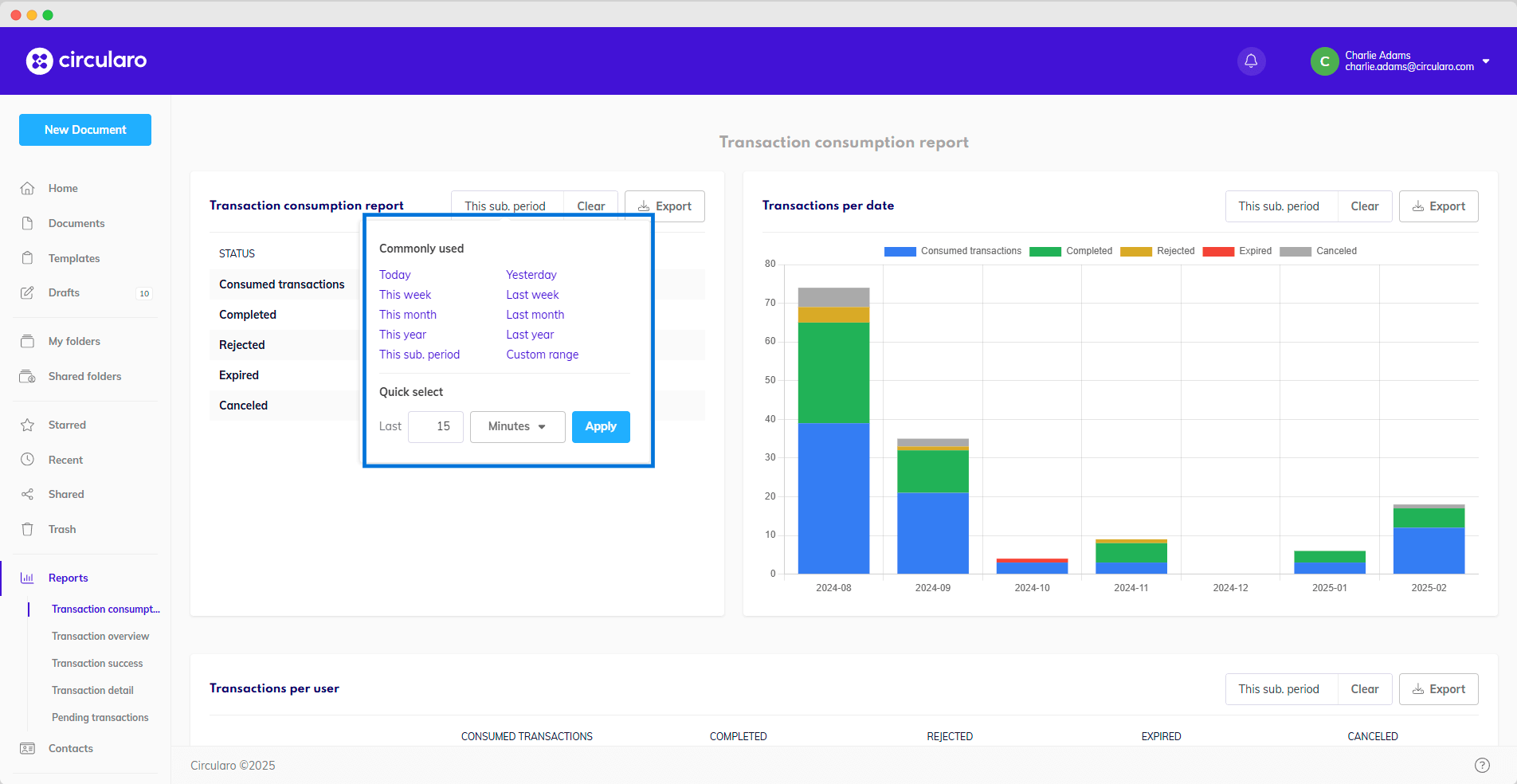
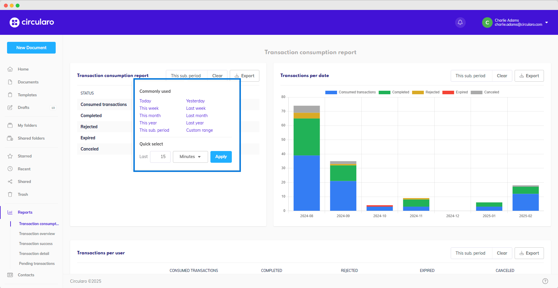
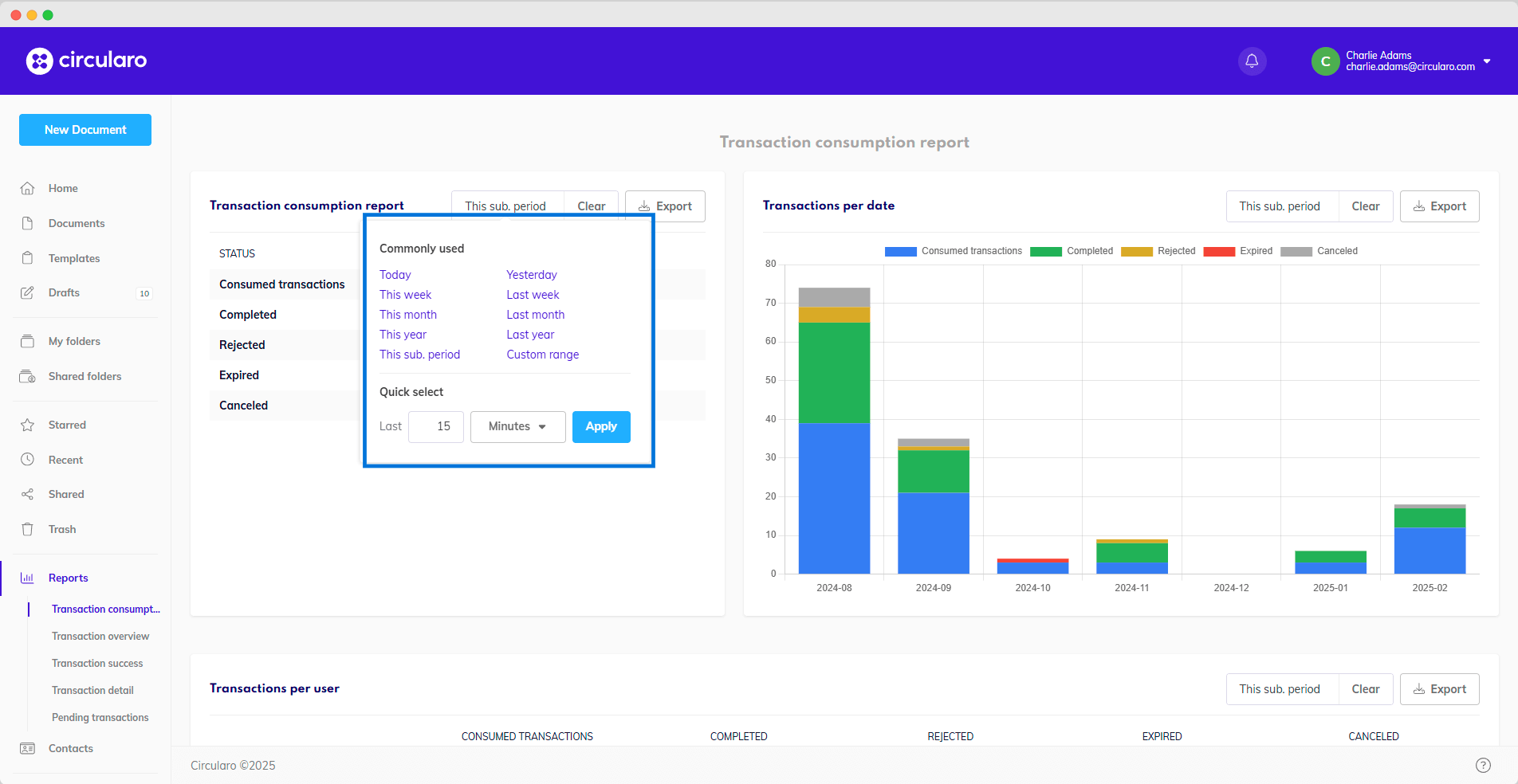
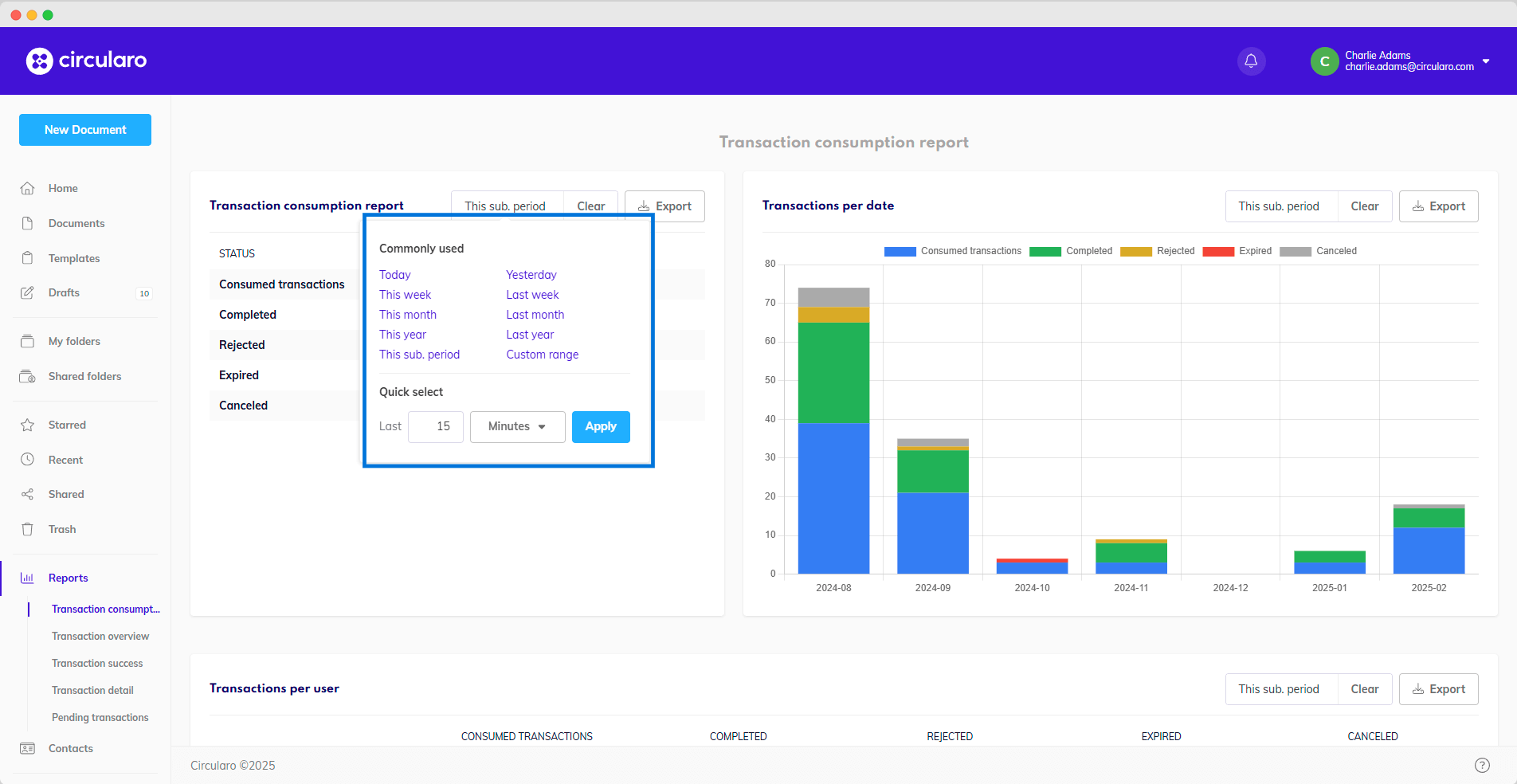
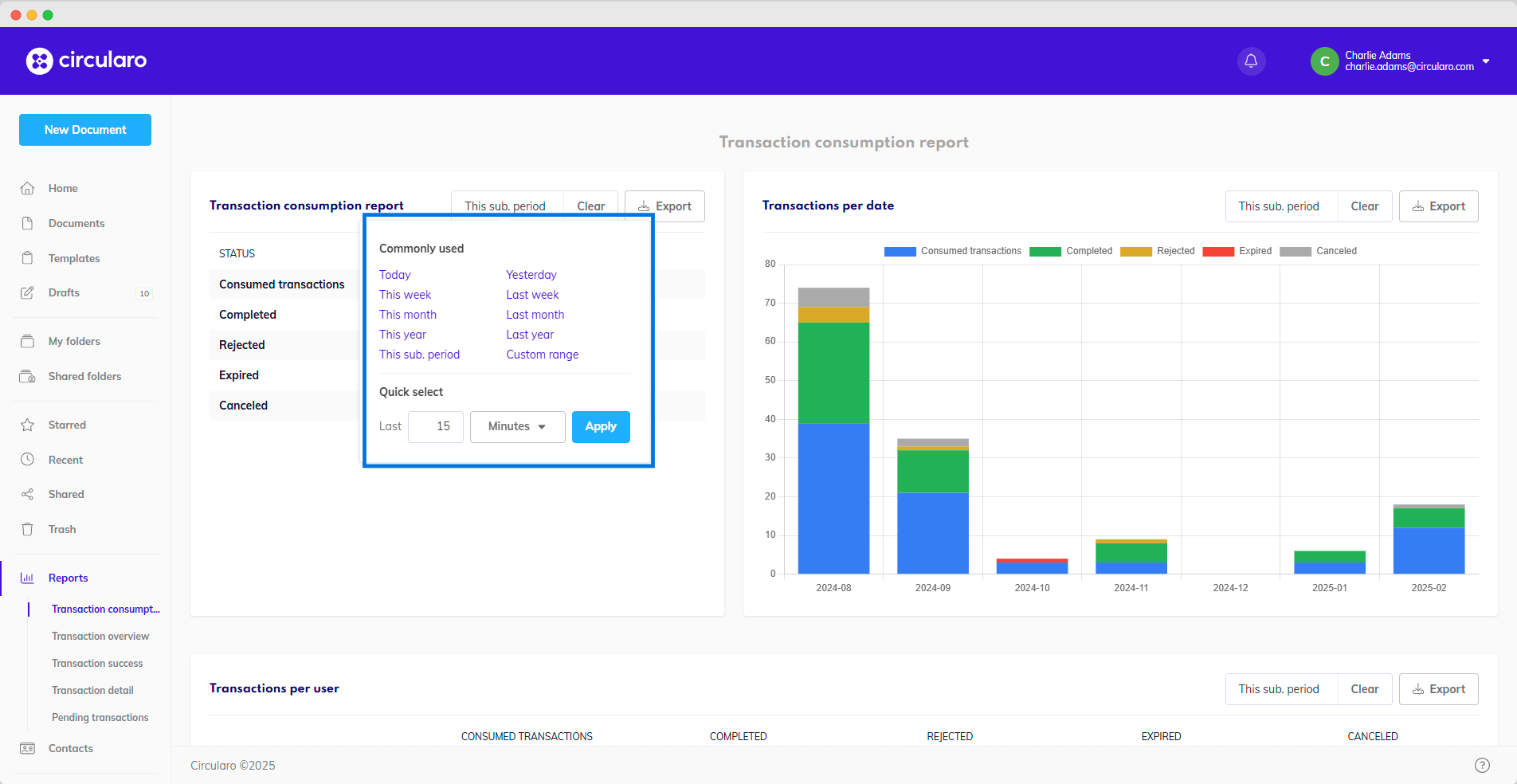
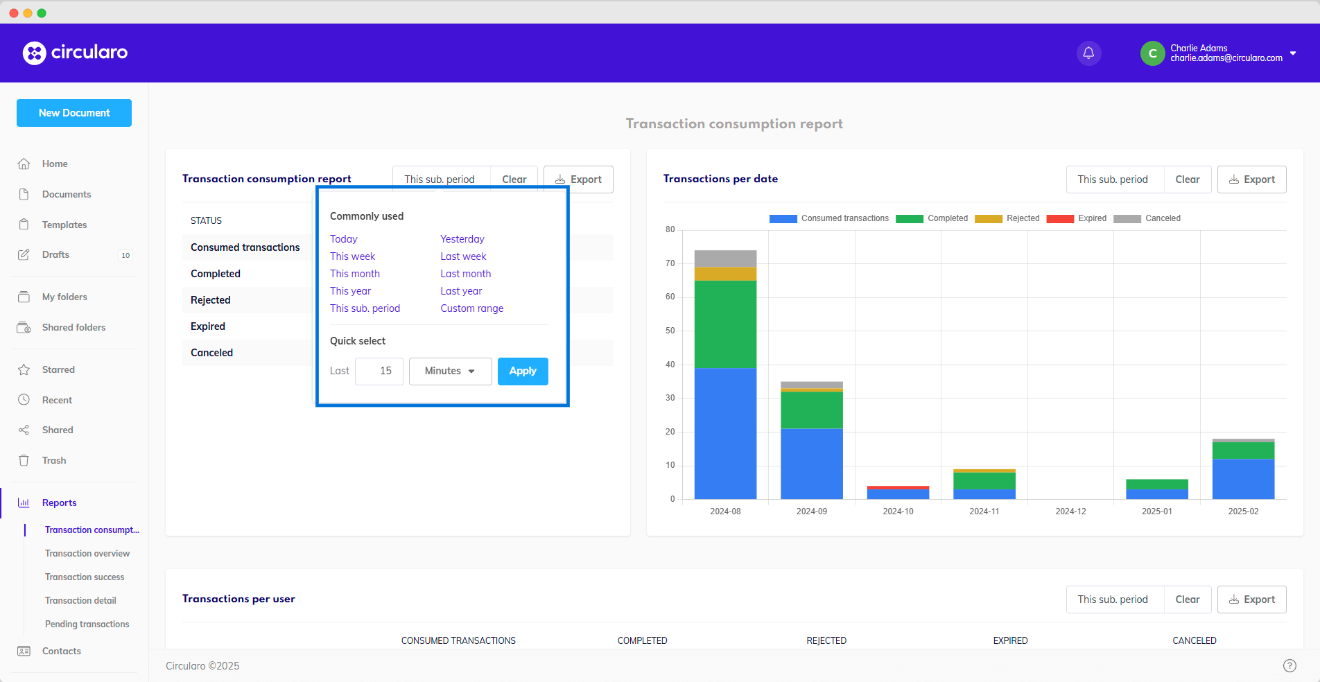
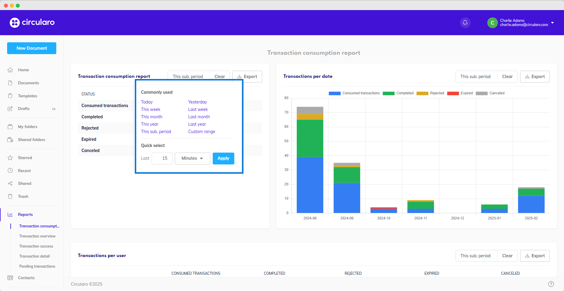
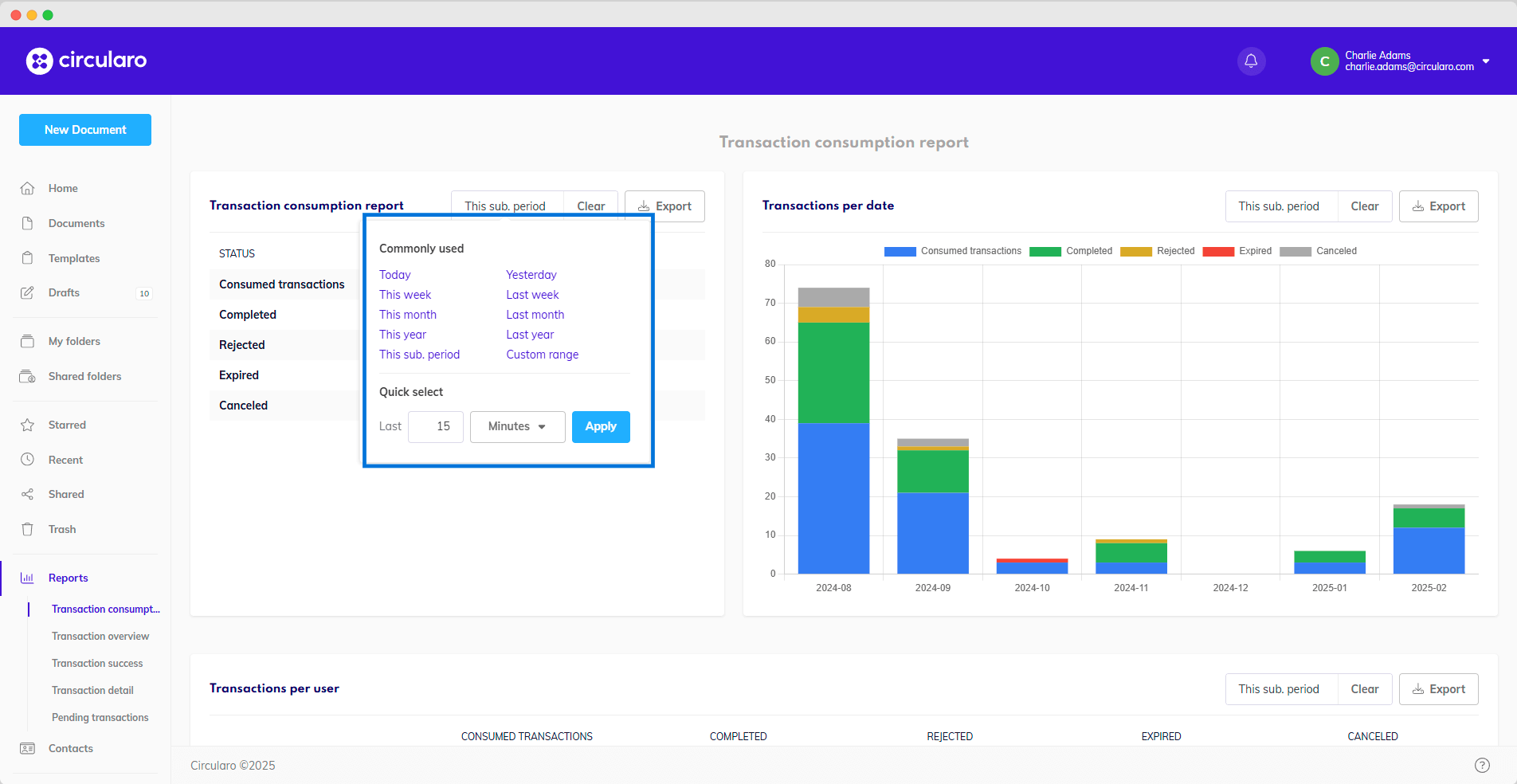
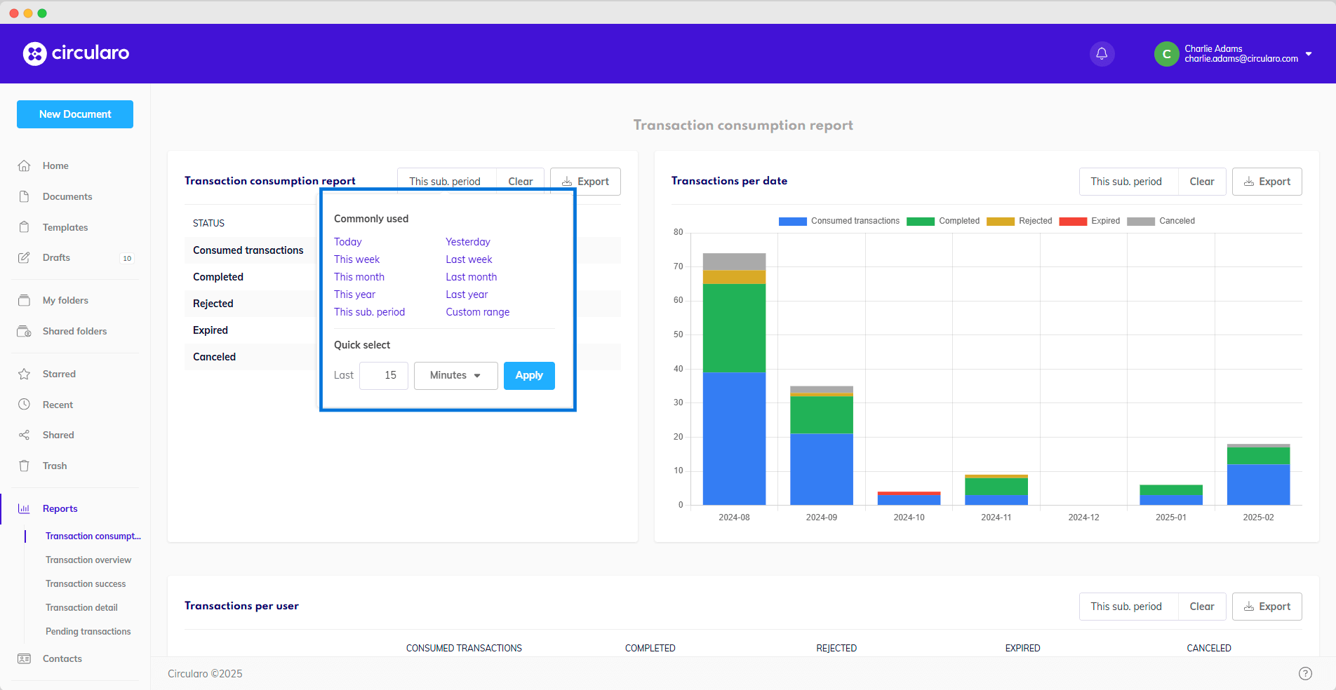
These reports show the number of different transaction statuses during a selected period of time, by default during current subscription Users can customize the report by selecting a specific date range.
Commonly Used Options:
This Subscription Period (default)
Today, Yesterday
This Week, Last Week
This Month, Last Month
This Year, Last Year
Custom Range

Custom time period
This flexibility allows businesses to analyze transaction consumption trends over different time frames for better workflow insights.
Transaction Consumption Report
Tracks the number of transactions by status over a selected period, with the default view covering the current subscription period. Users can customize the report by selecting a specific date range.
Metric | Description |
Consumed transactions | All initiated transactions, regardless of their current status |
Completed | Successfully finished transactions |
Rejected | Transactions rejected by one of the recipients |
Expired | Transactions whose deadline expired before they could be successfully completed |
Cancelled | Transactions cancelled by the sender (owner of the document) |

Transaction consumption report
Transactions per Date
This “Transactions per Date” stacked bar chart visualizes the number of transactions by status over time. You can track transaction statuses based on specified time periods - the time ranges available are the same as in the Transaction consumption report.
The vertical axis of the graph shows the number of transactions in each status, while the horizontal carries the dates - days, months, years.
Each status has its own color, to make the graph easier to read.

Transactions per date detail
Transactions per User
This table provides a detailed breakdown of transactions initiated by each user, categorized by status, showing the number of transactions currently consumed, completed, rejected, expired, and canceled. The date range can be specified according to your needs.
Metric | Description |
Consumed transactions | All initiated transactions, regardless of their current status |
Completed | Successfully finished transactions |
Rejected | Transactions rejected by one of the recipients |
Expired | Transactions whose deadline expired before they could be successfully completed |
Cancelled | Transactions cancelled by the sender (owner of the document) |

Transaction per user